In the current competitive online environment, having a website is no longer sufficient. In order to achieve higher rankings on search engines and drive quality traffic to your website, it must function perfectly from both a technical and a content standpoint. This is where an SEO audit can effectively help. Do you run a business and are looking to hire a professional SEO company in Brighton for that job? Well, understanding the process of an SEO audit can help you understand exactly how your online presence will be assessed and optimised by experts. An SEO audit is a detailed assessment of your website’s health, pinpointing areas of strength, weakness, and potential improvement in search engine visibility, such as Google. This blog will guide you step by step through what a professionally conducted SEO audit entails.
How an SEO Audit Sets the Foundation for Higher Rankings?
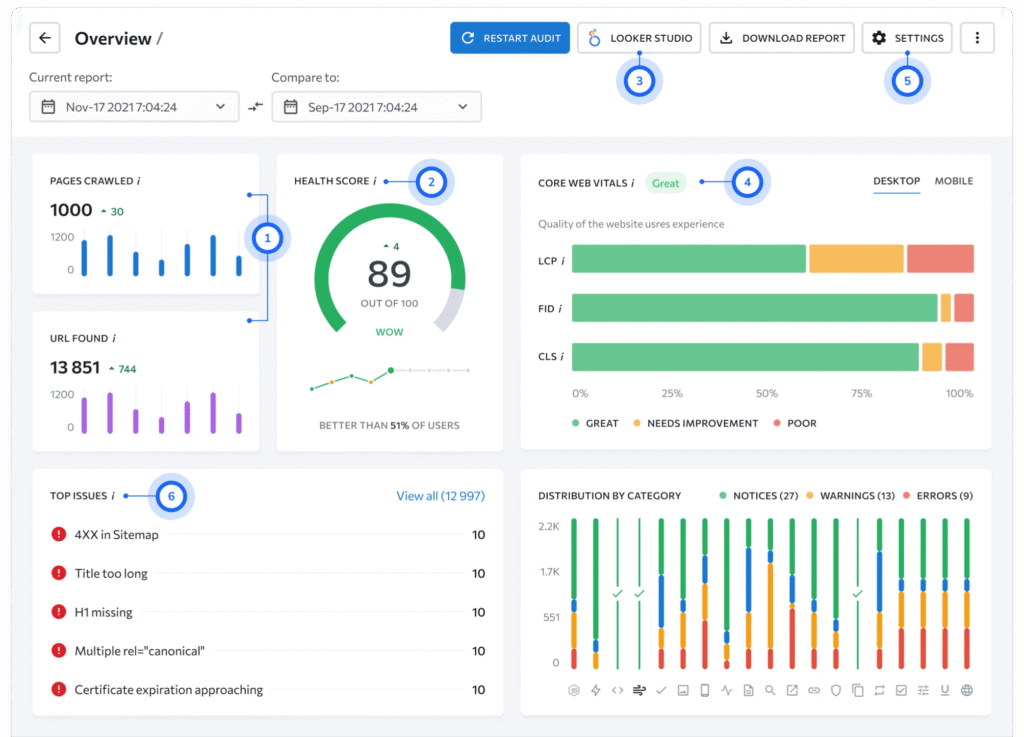
Website Crawl and Technical Analysis
The initial process of an SEO audit involves technical optimisation. You might know that search engines use crawlers to crawl and index websites. Most importantly, this is why your website should be crawl-friendly. Any experienced SEO company will start by performing a comprehensive website crawl to identify technical issues that may hinder search engines from accessing your website. A detailed analysis of broken links, crawl errors, duplicate pages, missing XML sitemaps, and improper redirects is generally involved in this process. Additionally, seo experts also assess page speed, mobile friendliness, and HTTPS security. While these technical problems are taken care of, your website will surely be crawl-friendly, fast, and search engine-friendly, providing a solid foundation for all other SEO activities.
Evaluation of On-Page SEO Factors
After evaluating the technical factors, the SEO audit process continues with on-page SEO factors. Your next question might be: What are these factors? Well, they are easily visible on your website and affect rankings. Any reputable SEO company will check page titles, meta descriptions, header tags, URL structure, and internal linking. This phase ensures that each page of your website is well-optimised with relevant keywords, including your target and secondary keywords. Content structuring, keyword usage, and image optimisation (such as alt tags) are also checked by professionals. Proper on-page SEO optimisation enables search engines to have a better understanding of the pages, further enhancing user experience.
Content Quality and Keyword Analysis
Are you aware that content plays an integral role in any successful SEO campaign? During an SEO audit, SEO companies tend to inspect the existing content for its uniqueness, relevance, and even usability. Low-quality, old, AI-generated or plagiarised content can negatively affect rankings. On the other hand, fact-based and creatively written content significantly increases engagement and authority. Additionally, professionals also perform a keyword analysis to ensure your content targets the right keywords. This includes checking the intent, volume, and competition level of your target keywords. Gaps are spotted where new content opportunities are available, and accurate updatation will automatically help your website attract more qualified and targeted traffic.
Backlink Profile and Off-Page SEO Analysis
Off-page SEO is an important factor in how search engines assess your website’s credibility. This is where your backlink profile comes into play, which refers to links from other sites pointing to your website. Any reputable SEO company will evaluate the quality and relevance of your backlinks. Toxic links that could potentially lead to penalties are identified, and good links that carry authority are pointed out. Analysis of competitor backlinks can also be done to identify areas where high-quality links can be acquired to increase your online authority.
Also Read: How To Improve The Domain Authority Of Your Website
Performance Analysis and Actionable Insights
The final step of an SEO audit is where everything comes together. Performance analysis of your website is done based on organic traffic, bounce rate, keyword rankings, and conversion rates to determine the current performance of your website. SEO professionals can provide you with an actionable report on what needs to be done to improve your website’s performance. This will help you clearly understand what needs to be done, why, and how it will affect your search engine rankings.
Transforming SEO Weaknesses into Growth Opportunities
An SEO audit is not a one-off process but an essential step in ensuring your website’s functionality. Starting from the technical audit and optimisation of your website to content analysis and backlink assessment, every step is essential in helping you rank higher. With the help of a reliable SEO Company in Brighton, your business can significantly benefit from expert advice that leverages your website as a powerful marketing tool. An SEO audit is often considered the first step towards improved visibility and success. While you hunt for a reputable SEO company across the city, you will hardly find someone better than us here at Object Ad Solutions.


Recent Comments